什么是 PW型離心污水泵
PW型離心污水泵是單級、單吸、懸臂式離心污水泵。泵吸入口為軸向水平方向,泵排出口可根據需要裝成水平或垂直方向。主要由泵蓋、泵殼、葉輪、軸封、軸、和托架等零部件組成。軸封采用雙端面機械密封結構形式,泵與電機安裝在共同底盤上,通過彈性聯軸器由電機直接驅動。
PW型離心污水泵是單級、單吸、懸臂式離心污水泵。泵吸入口為軸向水平方向,泵排出口可根據需要裝成水平或垂直方向。主要由泵蓋、泵殼、葉輪、軸封、軸、和托架等零部件組成。軸封采用雙端面機械密封結構形式,泵與電機安裝在共同底盤上,通過彈性聯軸器由電機直接驅動。
PW、PWF型污水泵是單級、單吸、懸臂式離心污水泵。泵吸入口為軸向水平方向,泵排出口可根據需要裝成水平或垂直方向。主要由泵蓋、泵殼、葉輪、軸封、軸、和托架等零部件組成。軸封采用的雙端面機械密封結構形式,泵與電機安裝在共同底盤上,通過彈性聯軸器由電機直接驅動。該泵具有效率高、運行平穩、性能可靠、維修方便等優點。
本司產品全部采用計算機設計和優化處理,公司擁有雄厚的技術力量、豐富的生產經驗和完善的檢測手段,從而保證產品質量的穩定可靠。(材質、鑄鐵、不銹鋼)
流量:36-180m3/h; 揚程:8.5-48.5m; 電機功率:4-30KW; 轉速:960-2950r/min; 口徑:φ65-φ100; 介質溫度:≤100℃。


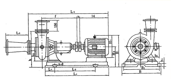
結構說明 臥式污水泵主要由:泵蓋(1),泵體(2),葉輪(3),軸(15),軸封體(4),軸承箱(11))及聯軸器部件等組成〈見圖1:結構圖〉 泵出口垂直向上,也可裝成水平方向,本泵由彈性聯軸器直接傳動(亦可才艮據需要改用皮帶傳動)。 葉輪內僅有兩片曲面葉片,因此流道寬暢,可通過一般性懸濁顆粒。 葉輪背面有4片副葉片,以平衡軸向推力,制造時葉輪經過靜平衡試經驗。 泵的旋轉方向從驅動端看為順時針方向。 軸承箱軸承用稀油潤滑、油位高度由油標指示、油位應處于正常油位線。 本泵軸封采用油封團密封、密封性能好、更換方便。 密封環由鑄鐵制成,固定于泵蓋上,磨損后可用備件更換。 泵蓋和葉輪進口端的間隙f,密封環與葉輪裝配間隙T (見結構圖〉及配用底閥內徑列于表1。
| 型 號 | F(mm) | T(mm) | 底閥內徑 | 備 注 |
| 21/2PW | 2 | 0.15~0.22 | Φ150 | |
| 4PW | 2 | 0.175~0.255 | Φ200 |
外型尺寸 圖2 
| 產品型號 | |||||||||
| L1 | L2 | L | L3 | d | L4 | h1 | h2 | n-d | |
| 2½PW | 160 | 105 | 571 | 46 | Φ30 | 122.5 | 180 | 200 | 4-Φ19 |
| 4PW | 214 | 122.5 | 658.5 | 58 | Φ5 | 190 | 180 | 200 | |
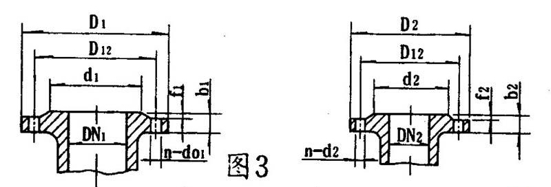
泵的進口法蘭連接尺寸 圖3
| 產品型號 | 吸入 口法蘭 | 排出 口法蘭 | ||||||||||||
| DN1 | d1 | D12 | D1 | f1 | b1 | N-d01 | DN2 | d2 | D12 | D2 | f2 | b2 | n-d02 | |
| 2½PW | 80 | 125 | 150 | 185 | 3 | 18 | 4-Φ18 | 70 | 110 | 130 | 160 | 3 | 18 | 4-Φ14 |
| 4PW | 100 | 145 | 170 | 205 | 100 | 145 | 170 | 205 | 4-Φ18 | |||||
泵的進出口錐管連接尺寸 圖3
| 產品型號 | 吸入 口法蘭 | 排出口 法蘭 | ||||||||||||
| DN1 | d1 | D12 | D1 | f1 | b1 | N-d01 | DN2 | d2 | D12 | D2 | f2 | b2 | n-d02 | |
| 2½PW | 100 | 158 | 180 | 220 | 3 | 20 | 4-Φ17.5 | 80 | 135 | 160 | 190 | 3 | 22 | 4-Φ18 |
| 4PW | 200 | 255 | 280 | 315 | 22 | 4-Φ18 | 150 | 212 | 240 | 285 | 26 | 14-Φ17.5 | ||
安裝尺寸

| 泵型號 | 底座型號 | 電機 號 | 外型及安裝尺寸 | ||||||||||||||||||
| L1 | L2 | L | B1 | B | H1 | H2 | h | H1 | H2 | H | B1 | a | f | X | L4 | L5 | N-d | L6 | |||
| 2½pw | 2½PW-y112M-4 | y112M-4 | 125 | 534 | 779 | 385 | 445 | 35 | 180 | 470 | 265 | 270 | 423 | 190 | 160 | 411 | 17 | 4-Φ24 | 350 | ||
| 2½PW-y160M-4 | y160M-4 | 155 | 575 | 885 | 430 | 490 | 385 | 495 | 255 | 4-Φ24 | |||||||||||
| 2½PW-y180M-4 | y180M-4 | 122 | 700 | 942 | 420 | 480 | 40 | 490 | 430 | 290 | 540 | 285 | 4-Φ24 | ||||||||
| 4PW | 4PW-y160M-6 | y160M-6 | 145 | 590 | 890 | 430 | 490 | 40 | 180 | 586 | 385 | 280 | 505 | 255 | 214 | 444.5 | 16 | 4-Φ24 | 400 | ||
| 4PW-y200l1-4 | y200l1-4 | 145 | 670 | 1025 | 536 | 596 | 600 | 475 | 300 | 575 | 310 | 4-Φ24 | |||||||||
下一條: NL型污水泥漿泵